Harry Technology Logo
Disponible Q1 2027

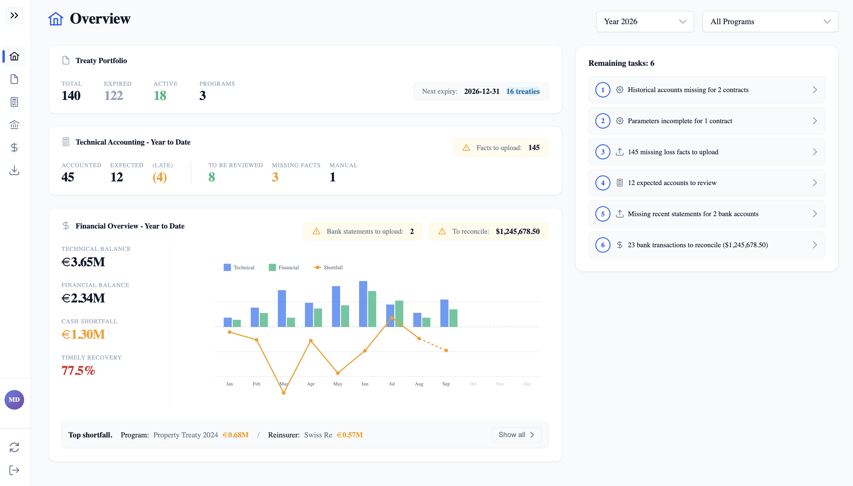
Comptabilité deRéassuranceAutomatisée

Gardez une comptabilité financière parfaitement à jour et recouvrez vos créances plus rapidement.

  • Comptabilité technique : recevez des alertes quand des décomptes sont attendus. Générez-les automatiquement, par lots, à partir des données de sinistralité. Plus de travail manuel répétitif.
  • Rapprochement financier en quelques minutes, pas semaines. Identifiez les créances en un coup d'œil.
  • Export des écritures en comptabilité générale. Moins de stress à la clôture comptable.

app.harry-technology.com
Application Overview